
Blog Post
Build Cyber Maturity With a Control Assessment
September 23, 2025
TL;DR
- Most organizations have taken steps to reduce cyber risk exposure, but lack a way to measure the maturity of those efforts effectively.
- Control assessments translate isolated security activities into a cohesive view of resilience, helping teams prioritize initiatives, prepare for oversight, and maintain alignment with relevant compliance standards.
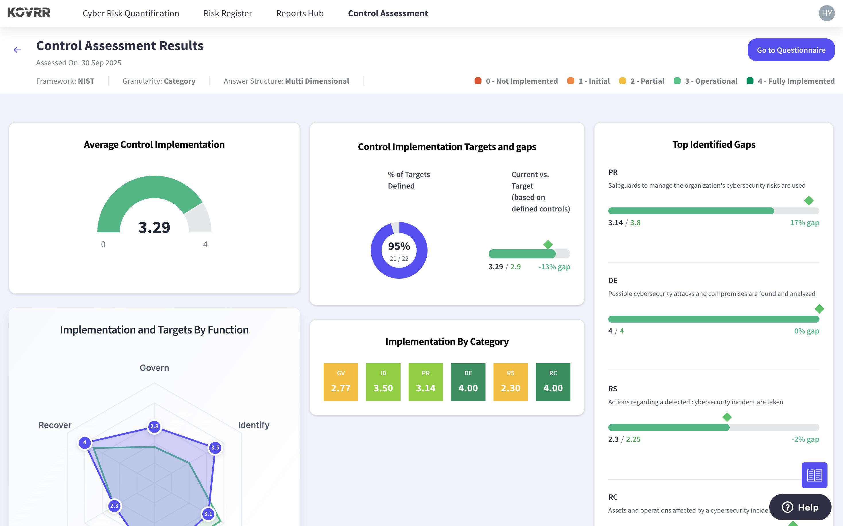
- Frameworks such as the NIST CSF 2.0 provide a structured yet adaptable way to assess control maturity along with the broader elements shaping cybersecurity posture.
- Assessments can be conducted internally, giving cybersecurity GRC teams practical insights and the documentation needed to stay compliance-ready without waiting for external validation.
- While maturity scores highlight where certain controls fall short, they don't explain the cost of leaving gaps unaddressed or offer a business case for action.
- Cyber risk quantification (CRQ) transforms those scores into actionable insights by tying maturity levels to potential financial exposure and business impact.
Linking Cybersecurity Efforts to Strategic Progress
Most organizations have invested in their cybersecurity programs, ensuring that targeted actions have been taken, such as the deployment of security tools or the formalization of cyber-relevant policies, to reduce their exposure. While these efforts inarguably play a critical role in minimizing cyber risk, they don't inherently provide a measure of “maturity,” a benchmark that helps shape strategy, demonstrate regulatory preparedness, and provide evidence for compliance with relevant standards and mandates.
To establish this maturity baseline and take a more systematic approach to cyber risk management, security and risk managers (SRMs) have, in recent decades, adopted a structured framework that ultimately translates individual security activities, such as implementing multi-factor authentication (MFA) or developing response plans, into a more comprehensive view of organizational resilience.
Among the available frameworks, the National Institute of Standards and Technology's (NIST) Cybersecurity Framework, the Center for Internet Security (CIS) Controls, and ISO/IEC 27001 are the most widely utilized. With its release of version 2.0 in 2024, NIST CSF, for example, offers stakeholders an updated scope of evaluation that includes governance, supply chain risk, and performance measurement, making it particularly relevant for organizations navigating today’s evolving threat and regulatory landscape.
Indeed, by conducting a control assessment aligned with NIST CSF 2.0 or similar frameworks, stakeholders can gain a clear understanding of their present cybersecurity maturity level and begin to identify the most meaningful areas for improvement. It is a practical first step toward aligning cyber risk mitigation initiatives with broader organizational objectives and ensuring that programs can be meticulously measured and improved over time.
Unlocking the Business Value of Cyber Control Assessments
A well-executed cybersecurity control assessment does not merely confirm whether specific controls exist or not. Instead, it evaluates the robustness of such controls, illuminating how well they are implemented across the company and how well they function or, alternatively, surface any internal blind spots. When conducted properly, this assessment results in more cost-effective investments and delivers lasting strategic value across governance, risk, and compliance (GRC).
Clarification of the Current State of Cyber Readiness
Cybersecurity programs are typically built from the ground up, in stages, with individual capabilities implemented at different times and often overseen by different leaders. Consequently, even mature businesses struggle to understand how those capabilities function together as unified defense mechanisms. A control assessment, however, offers SRMs a structured view of the organization's posture across key domains, revealing inconsistencies, redundancies, and gaps that could affect both security and compliance standing.
Optimized Prioritization and Resource Allocation
Cybersecurity is a never-ending project that demands constant upkeep. Nevertheless, without a clear understanding of current maturity levels across control categories, it's challenging to determine which entities warrant immediate attention and which can be addressed over time. A control assessment, advantageously, maps existing capabilities against target goals, equipping cyber GRC teams to more easily determine where to focus their resources. This structured documentation transforms subjective decision-making into data-driven planning.
Internal Alignment Across Roles and Teams
Despite common misconceptions, cybersecurity responsibility doesn't reside in a single department or executive. Achieving resilience demands that all teams, including but not limited to legal, IT, operations, and the C-suite, have a stake in how cyber risk is managed and reported. A cyber control assessment creates a shared framework for collaboration and allows different stakeholders to better understand their unique roles in minimizing the organization's cyber exposure.
Enhanced Cyber Reporting and Governance Readiness
Shareholders, regulators, and customers alike are increasingly asking for proof not only that cybersecurity measures exist but that they are systematically evaluated and tied directly into broader risk governance practices. With a control assessment, organizations can provide that evidence, which can then be referenced during board meetings, audits, and regulatory reviews. The documentation supports consistent communications and helps demonstrate that cybersecurity is proactively integrated into the core business mission.
Proactive Compliance and Trust Enablement
Compliance with cybersecurity standards requires a precise, ongoing understanding of how controls currently measure up to frameworks, mandatory or voluntary. An internal cyber assessment allows stakeholders to continuously map capabilities against standards such as NIST CSF, ISO 27001, and CIS Controls, making any misalignments immediately visible. Moreover, by taking a proactive approach, organizations not only reduce the risk of costly compliance shortfalls but also strengthen credibility with customers, partners, and investors.
One Example of a Structured, Flexible Framework: NIST CSF
.jpg)
The value of any control assessment, cybersecurity or otherwise, depends on the framework that underpins it. The NIST CSF offers organizations an outcome-oriented structure for examining control levels across a broad range of areas. Indeed, with a framework like NIST, cyber GRC leaders can assess technical capabilities, such as access controls and detection mechanisms, as well as other elements of the business that contribute to cybersecurity posture, including supply chain risk.
Unlike more rigid or industry-specific standards, the NIST CSF is adaptable across sectors and business sizes. Enterprises worldwide have successfully adopted the framework to evaluate not only if security controls exist but also if they are sufficiently mature, consistently applied, and aligned with higher-level business objectives that foster growth and resilience. That versatility positions it as a practical tool for stakeholders aiming to improve internal alignment and demonstrate measurable progress.
With its 2.0 update, released in direct response to the changing risk landscape, NIST CSF's usefulness was further enhanced, addressing emerging governance needs within the cybersecurity sphere and expanding its relevance beyond security and GRC teams to include general risk managers and executive leaders. The NIST CSF also maps to other leading security control frameworks, such as ISO, COBIT, and CIS, allowing organizations to integrate their existing assessments within broader GRC efforts.
The Power of Starting With an Internal Assessment
One of the most effective ways to build cybersecurity maturity is also one of the most accessible. Starting with an internal control assessment doesn't require outside consults or complex integrations, nor do cybersecurity GRC teams necessarily need executive buy-in, giving them the ability to evaluate cyber posture on their terms and timelines without investing the exorbitant overhead that typically comes with an outside auditor, while still generating the documentation necessary for compliance.
Furthermore, these assessments are flexible by design, enabling teams to tailor the depth and scope of their review, be it at the category, subcategory, or guided-question level, based on current priorities. The process can be completed independently, using documentation and operational insights already at hand, or stakeholders can dive deeper to get more granular insights. No matter the choice, the results will provide a clearer picture of how the organization's cybersecurity program measures up against a recognized standard.
Most importantly, internally-conducted control assessments establish a clear baseline for momentum and give cyber GRC teams the means to generate meaningful outputs, such as maturity scores, remediation plans, and role-based ownership, all of which can inform long-term strategy. When repeated at regular intervals, these control assessments also offer a tangible way to track progress over time and demonstrate continuous improvement. For cybersecurity leaders looking to build more robust programs or prepare for regulatory shifts, this is the most practical starting point.
From Scores to Strategy: The Case for Quantifying the Gaps
Once complete, a cybersecurity control assessment offers organizations a comprehensive and structured view of where their cyber risk management measures are strong and where they're lacking. Gaps, then, can easily be identified, and mitigation efforts can be created to close them. However, questions tend to arise soon afterward when it's time to determine which of these initiatives should be prioritized, as the specific impact each one is going to have on exposure levels remains unclear.
Most frameworks, NIST CSF, CIS Controls, and ISO 27001, will stop at maturity scores, providing a benchmark but not necessarily offering a clear business case for why one control group versus another should be invested in. This limitation, fortunately, is easily circumvented by integrating financial cyber risk quantification (CRQ).
With CRQ models like Kovrr's, SRMs can translate low-maturity areas into potential loss and know, to a tangible degree, the consequences of each gap that remains unaddressed, offering them a basis for prioritization. This visibility can be especially valuable when those low-maturity areas overlap with controls that are compliance-critical.
Then, rather than relying on expert judgment or external audit checklists, teams can make data-driven decisions based on measurable business impact. The quantified results also enable more informed conversations with executive leadership and board members, shifting cybersecurity from a vague concept into a strategic function with clear ROI. Bridging the gap between technical maturity and financial exposure is the next step in transforming assessments into outcome-driven tools.
Advancing Cyber Maturity Through Measurable Insights
.png)
Building a more robust cybersecurity program doesn't inherently demand that SRMs or cyber GRC leaders take on a complex or costly new workload. While there are more intensive analyses available, a structured assessment, grounded in widely used frameworks like NIST CSF, CIS Controls, or ISO 27001, offers immediate visibility into how effective cybersecurity efforts are across the organization, pinpointing both solidified security practices and lingering vulnerabilities.
Another major strength of conducting an assessment internally lies in its applicability to a wide range of organizational capacities, offering value whether stakeholders are in the beginning stages of control formalization or refining more advanced risk strategies.
With the ensuing results, organizations can optimize internal priorities, streamline boardroom communication, and prepare for compliance reviews. A structured control evaluation is a pragmatic, evidence-based way to integrate cybersecurity further into the corporate culture and maintain consistent readiness for compliance audits and evolving regulatory mandates.
For organizations ready to take their insights even further, however, the next step is quantifying the gap. Maturity scores indeed highlight where programs fall short, but they don't explain what those shortfalls equate to in terms of exposure. With CRQ, cybersecurity leaders can tangibly understand which of these gaps carries the greatest potential for loss, allowing them to concentrate resources where they will make the most significant impact. Quantification adds this dimension, transforming results from simple benchmarks into actionable data.
Start evaluating your cybersecurity maturity today with Kovrr’s Cyber Control Assessment module, and take the first step toward building a more strategic, measurable, and aligned cyber risk program.



.webp)



